Google’s Trends Explore page gets new Gemini capabilities

Google has rolled out a redesigned Trends Explore page powered by Gemini, adding AI-driven tools that automatically identify, compare, and surface related search trends to streamline research.

Jan 14, 2026 - 17:43
 4
Google’s Trends Explore page gets new Gemini capabilities

Google announced Wednesday that it is rolling out a revamped Trends Explore page powered by Gemini, introducing new capabilities that automatically identify and compare trends related to user searches. The update is rolling out on desktop starting today.

The Trends Explore page has long been used by content creators, journalists, and researchers to analyse search interest over time, across regions, and by category. With the new Gemini-powered experience, much of the manual work involved in exploring trends is reduced, helping users save time on research while surfacing connections that might otherwise be missed.

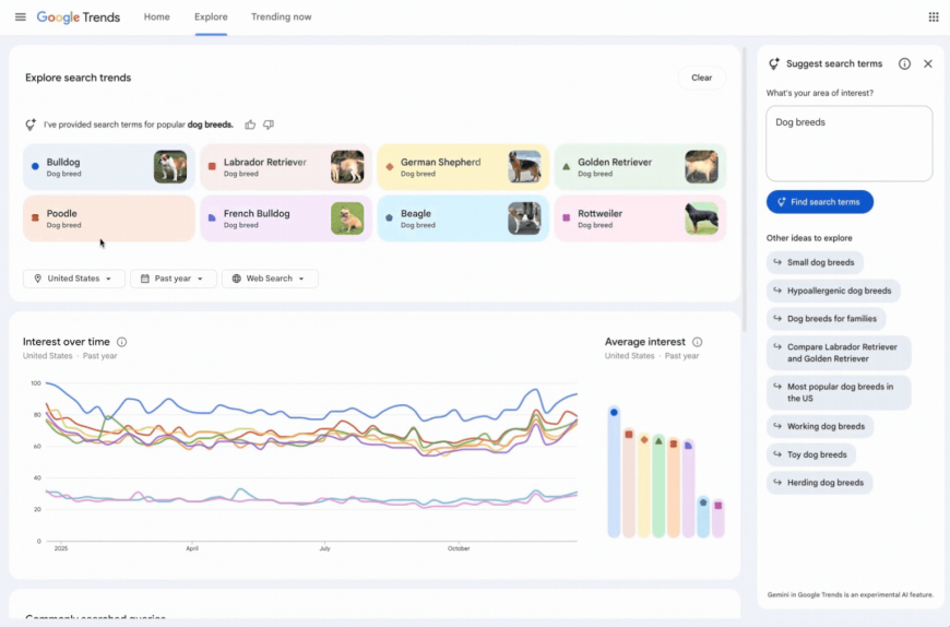
As part of the redesign, the Explore page now includes a side panel that automatically identifies and compares relevant trends tied to a user’s area of interest. Users are also presented with a set of suggested Gemini prompts designed to support deeper exploration of related topics.

Image Credits: Google

The page also features a refreshed visual design. Each search term is now represented with distinct icons and colours, making it easier to associate terms with their corresponding lines on the graph. Google has also increased the number of terms that users can compare at once and doubled the number of rising queries shown on each timeline.

In a Google blog post, the company highlighted trending dog breeds as an example of how the new functionality works. Using Gemini, the tool can automatically populate the chart with up to eight related search terms, such as “golden retriever” or “beagle.” It also suggests related topics, such as “hypoallergenic dog breeds” or “large dog breeds,” to encourage further exploration. Users can hover over any term to edit it, or apply filters for country, time range, and property tocustomisee the Trends timeline.

The update reflects Google’s broader push to integrate Gemini across its core products. The company has already introduced Gemini-powered features across services, including Search, Gmail, Maps, and Docs.

What's Your Reaction?

Like Like 0
Dislike Dislike 0
Love Love 0
Funny Funny 0
Angry Angry 0
Sad Sad 0
Wow Wow 0
TechAmerica.ai Staff TechAmerica.ai’s editorial team, consisting of expert editors, writers, and researchers, crafts accurate, clear, and valuable content focused on technology and education. We deliver in-depth technology news and analysis, with a special emphasis on founders and startup teams, covering funding trends, innovative startups, and entrepreneurial insights to empower our readers.